Reports

Visualize data effectively with a rich reporting interface that supports a wide range of chart types—including bar, line, pie, table, gauge, heatmap, sankey, and more. Preview reports in real time, apply conditional data visibility, and personalize visual output with customizable color palettes and chart settings to match your analytical and branding needs.

  • Preview Reports : Users get the “Preview” option to get a condensed, interactive, or visual snapshot of the full report — designed to help users quickly understand the content before committing to reading the full document. It helps the user to have a look at changes made according to their choices or filters applied before preparing the complete report. Also, users can preview the prepared data every time after they apply any filter as the “Preview” option is available at the bottom of every filter.
    Figure 1. Figure - Preview Button with Eye Icon at top of Report Creation Page
    Figure 2. Figure - Report Preview
    Figure 3. Figure -Report Preview with the Toggle button to convert the preview data into Chart form
    Figure 4. Figure - Preview Icon after each filter
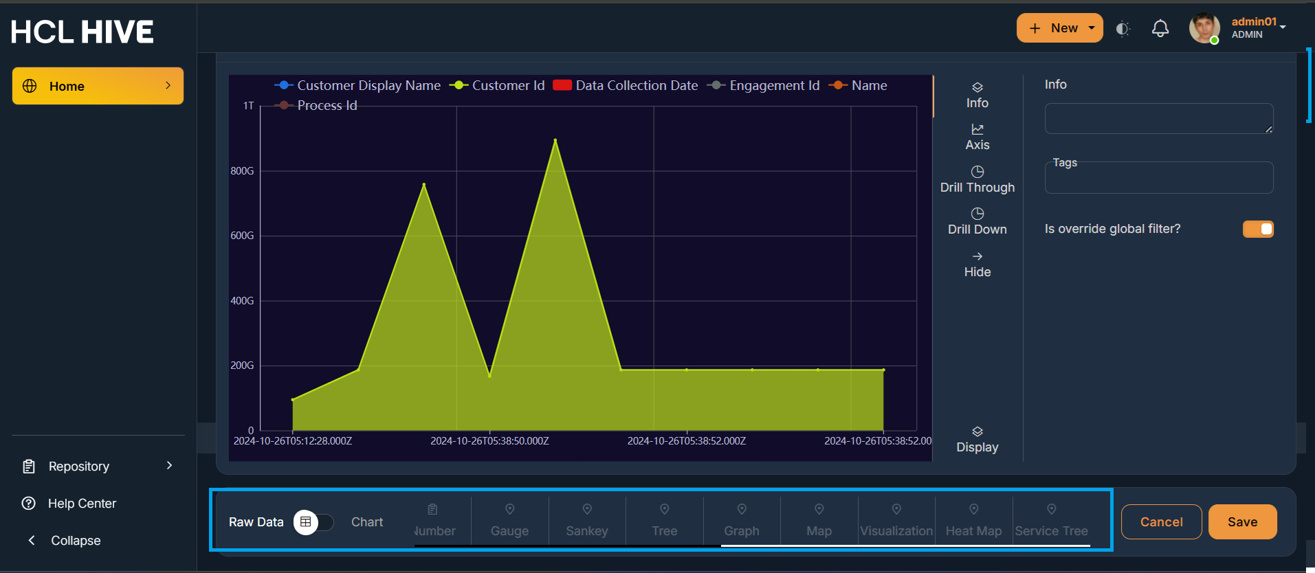
  • Chart Types : It supports different chart types like bar, line, pie, row, area, tile, table, gauge, spline, stackbar, tree, graph, sankey, map . Users have an option to change the preview data of the report in any of these available different chart forms.
    Figure 5. Figure - Chart Types
    Figure 6. Figure - Chart Types
  • Users can either save the form they have chosen for a chart or Cancel the changes using the “Cancel” and “Save” button.
    Figure 7. Figure - Cancel and Save Button
  • Customizable color palettes : It helps the users to choose and control the colors used in various parts of your report for both visual appeal and functional clarity. Users can click on Settings from the profile menu and then on Visual Settings. Further users can choose the colors , make their custom theme and further make it as default. It allows the users to select up to 4 color palettes from the settings and the same is visible while creating a report in the query builder.
    Figure 8. Figure - Settings from Account Drawer
    Figure 9. Figure - Chart/Colour Settings
    Figure 10. Figure - Customizable color palettes
    Figure 11. Figure - Customizable color palettes
  • Customizable Chart Settings : It refers to the ability to change how a chart looks, behaves, and presents data according to your needs or preferences. Users can control how a chart appears and works. Instead of using default settings, users modify things like: Legends , Labels , Axis ranges , Layouts, Data display style , Interactions (tooltips, zoom, filters). This can be done in the similar way as customizing color palette i.e. by clicking on Settings from the account drawer and then on Chart Settings.
    Figure 12. Figure - Customizable chart settings
    Figure 13. Figure - Customizable Legends
    Figure 14. Figure - Customizable Axis
    Figure 15. Figure - Customizable Layout
    Figure 16. Figure - Customizable Interactions
    Figure 17. Figure - Customizable Tooltip
    Figure 18. Figure - Exporting Files